View Giving on Person Profile

If you're interested in the giving information for a specific person, you can visit their Person Profile page. There is a tab that allows you to view their giving information. This tab is configured to only be accessible by people in the following groups:

  • RSR - Finance Administration
  • RSR - Finance Worker
  • RSR - Rock Administration

  1. Giving Overview - The Giving Overview provides a lot of information about the person's giving. We have an entire section dedicated to this below.  
  2. Scheduled Transactions - Scheduled transactions for the person are listed here, and more can be added.
  3. Pledges - A listing of any pledges the person has made, with the ability to add more.
  4. Yearly Summary - Summary of total contributions by year for the current person.
  5. Transaction List - Filterable list of transactions for the current person.
  6. Reassign Transactions - This lets you take the selected transactions and reassign them to a different person. You can also optionally reassign bank accounts. This may be needed in cases of divorce or if two spouses want separate giving statements.

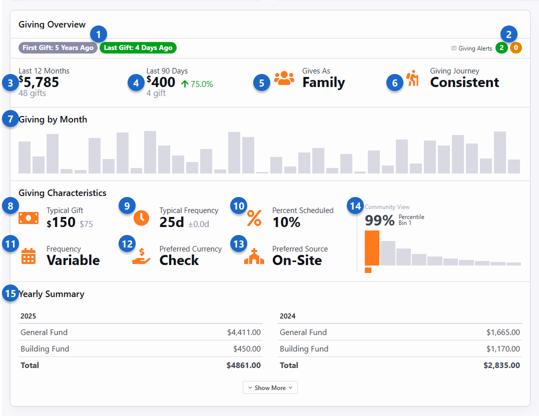
Person Profile Giving Overview

Giving Overview information for a person can be viewed on the Contributions tab of the Person Profile page. There's a lot of important information packed into the Giving Overview that lets you see many details of a person's giving habits, and changes to those habits. For instance, you'll want to keep an eye on the Giving By Month chart, to look for bars that are unusually high or unusually low, as these can be good indicators that maybe something has changed in the person's life.

Let's take a look at an example for Ted Decker. As you read through, keep in mind that each of these items is stored as a person attribute, making it easy to access this data in reporting, communications or workflows.

  1. First/Last Gift - This lets you know how long the person has been giving, and how long it's been since their last gift. This high-level information gives you insight into the person's giving history.
  2. Giving Alerts - Giving alerts are triggered when a person's gift meets certain criteria. We have a whole section on Giving Alerts below.
  3. Last 12 Months - The total amount given in the past 12 months, as well as the number of gifts during that time.
  4. Last 90 Days - This shows how much the person has given in the last 90 days, and the number of gifts. The change compared to the past 12 months is shown, so you can gauge changes to the person's giving and whether they're trending up or down.
  5. Gives As - Here you can easily see if the person gives as an individual or as a family.
  6. Giving Journey - A person's Giving Journey stage tells us more about their giving habits. In this example Ted is a Consistent giver. Others might be in a different stage in their journey. See the Giving Journeysection below for more details.
  7. Giving by Month - At a glance you can visualize patterns of giving, showing times when the person's giving has gone up or down compared to other months.
  8. Typical Gift - It's important to know what the typical gift looks like for a person, to allow us to identify when their giving changes from the norm so we can react appropriately. This statistic gives the median giving amount, and the typical amount by which that might vary.
  9. Typical Frequency - This is the average number of days between gifts. In this example Ted typically gives every eight days, but that can vary by as much as 3.5 days. This tells us that he probably gives weekly, but perhaps not every week.
  10. Percent Scheduled - Shows the percentage of the person's gifts that come from scheduled transactions. This helps you identify people who aren't giving as consistently as they could, so you can reach out to them.
  11. Frequency - This uses the typical frequency to calculate an overall frequency of giving for the person. Ted gives on a regular basis, so his frequency is classified as Weekly. Others might give on a bi-weekly, monthly, quarterly, erratic or variable basis.
  12. Preferred Currency - In this example we can see that Ted primarily gives by writing a check. Others might give using cash, credit cards or other methods.
  13. Preferred Source - Ted's preferred way to give is through on-site collection. Others might give through places like your website or mobile application.
  14. Community View - This shows you how the person's giving compares to others in the community. This isn't to classify people, but rather to show where this person's giving falls in a larger context. Each person is assigned a bin based on their giving, as detailed in the next section below.
  15. Yearly Summary - This area shows a total amount of giving by year for the person, broken up by account. This gives you insight into where the person is giving, in addition to how much.

The Giving Characteristics area of the Giving Overview is calculated by the Giving Automation job. The other areas are calculated when the information is accessed.

You might have noticed that we use two different methods to calculate the Typical Gift and Typical Frequency. A lot of time and effort went into ensuring that we use the right calculations the right way. As you continue to read this chapter, you'll find that anything related to a dollar amount (e.g. Typical Gift) uses a median and Interquartile Range (IQR) to show the typical giving amount and the amount by which it varies. On the other hand, anything related to giving frequency (e.g. Typical Frequency) uses mean (average) and standard deviation to provide the typical frequency and the length of time by which it varies.

Calculating Community View

The Community View is based on a typical yearly giving distribution. In the chart pictured below, the orange line represents giving amounts. The largest gifts are assigned to bin 1, while smaller gifts are assigned to bins 2, 3 and 4.

  • Bin 1: Top 5% (+/- 1%) of gifts (e.g., $12,243 and above)
  • Bin 2: Next top 15% (+/- 2%) of gifts (e.g., $4,000 to $12,242)
  • Bin 3: Next top 20% (+/- 3%) of gifts (e.g., $1,364 to $4,499)
  • Bin 4: Bottom 60% (+/- 5%) of gifts (e.g., $1 to $1,363)

It's important that we not apply judgement to people based on the bins into which they are placed. We don't want to classify people based on their giving. Instead, we just want to recognize that people are in different stages of their giving. For instance, someone in Bin 4 may simply not understand generosity yet or have not yet put trust in God with their finances.

If a person goes from Bin 4 to Bin 3, we often say they've had a change of mind, while going from Bin 3 to Bin 2 is perhaps a change of heart.

If you dive deeply into the numbers, you may find that the placement into bins won't be exactly perfect. It might be off by a percent or two. This is to avoid a scenario where multiple people who gave the same amount are split into different bins. For instance, bin 1 is intended to hold the top 5% of givers but may actually contain 6% of your attendees if many of them have given the same amount or near the same amount.